|
|
UnifiedMetrics (统一度量)Github |相关wiki |源站链接支持: bukkit , bungeecord , fabric , paper , purpur , spigot , velocity , waterfallUnifiedMetrics是一个专为Minecraft服务器开发的功能齐全的度量收集插件,支持Prometheus和InfluxDB。
UnifiedMetrics是一个完全功能齐全的、免费且开源的度量收集插件,适用于Minecraft服务器。该项目在GNU LGPLv3下获得许可。
特性
- 平台无关 & 与流行的平台兼容。在任何支持的平台上都可以获得相同的度量和功能。
- 使用Prometheus/InfluxDB和提供的Grafana仪表板实时监控服务器。
- 高性能度量收集。对服务器性能几乎没有影响。
- 免费且开源。代码是免费且对任何人均可审查和贡献。
兼容性
服务器:
- 1.8+ Spigot服务器(包括基于Spigot的分支)
- 1.16+ Fabric服务器
- Minestom
- Velocity
- BungeeCord
度量:
- Prometheus
- InfluxDB
入门指南
阅读[维基](链接)获取如何开始的说明。
度量
度量表(点击展开)
特别鸣谢
[Bloom Host](链接)大方地为UnifiedMetrics提供了开发服务器。Bloom具有内建服务器拆分功能,这使得构建您的监控栈非常容易。通过使用[此链接](链接)在Bloom获取高性能服务器。
https://billing.bloom.host/templates/lagom/assets/img/logo/logo_big_inverse.svg]
YourKit通过创新和智能的工具支持开源项目,用于监控和分析Java和.NET应用程序。YourKit是[YourKit Java Profiler](链接)、[YourKit .NET Profiler](链接)和[YourKit YouMonitor](链接)的创建者。
https://www.yourkit.com/images/yklogo.png]
从源码构建
说明(点击展开)
要求:
- JDK 8+(Fabric需要16+,Minestom需要17+)- Git(可选)
要构建UnifiedMetrics,您首先需要获取源代码。您可以从GitHub下载源代码,也可以使用Git CLI。
bash$ git clone链接&& cd UnifiedMetrics
在克隆的目录中打开终端并运行以下命令。以下命令将构建所有子项目。
bash$ ./gradlew assemble -x signArchives
> `-x signArchives`是跳过签名所需的,除非您已经设置了签名。
要构建特定子项目,可以使用子项目路径前缀。例如:
bash$ ./gradlew :unifiedmetrics-platform-bukkit:assemble -x signArchives
输出的构建结果可以在`subproject/build/libs`中找到。
API
说明(点击展开)
示例
在[examples](examples)目录下可以找到示例插件。
Gradle(Kotlin)
kotlinrepositories {mavenCentral()maven(\"https://s01.oss.sonatype.org/content/repositories/snapshots/\")}
kotlindependencies {// ...compileOnly(\"dev.cubxity.plugins\", \"unifiedmetrics-api\", \"0.3.3-SNAPSHOT\")}
用法
将`:unifiedmetrics-api`添加为依赖项(compileOnly/provided)。尽可能使用平台的服务管理器。
kotlinimport dev.cubxity.plugins.metrics.api.UnifiedMetricsProvider
/.../
val api = UnifiedMetricsProvider.get()
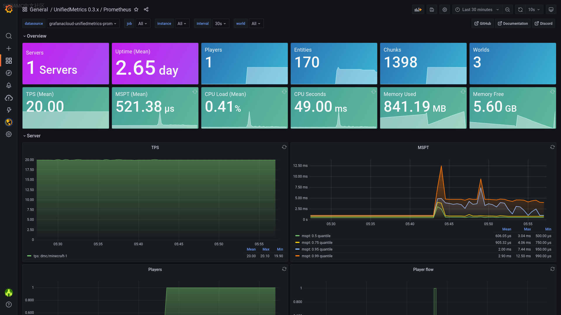
截图:
https://i.sodamc.com/modrinth/vuoTUSNuFx.jpg?x-oss-process=style/forge2]
来自Modrinth所有游戏版本1.81.8.11.8.21.8.31.8.41.8.51.8.61.8.71.8.81.8.91.91.9.11.9.21.9.31.9.41.101.10.11.10.21.111.11.11.11.21.121.12.11.12.21.131.13.11.13.21.141.14.11.14.21.14.31.14.41.151.15.11.15.21.161.16.11.16.21.16.31.16.41.16.51.171.17.11.181.18.11.18.21.191.19.11.19.21.19.31.19.4所有类型bungeecordwaterfallvelocitybukkitpaperpurpurspigotfabricUnifiedMetrics 0.3.8 (Bungee)unifiedmetrics-platform-bungee-0.3.8.jar下载0.3.8#Release[Github Release](https://github.com/Cubxity/UnifiedMetrics/releases/tag/v0.3.8)## Bug Fixes- **deps**: update all non-major dependencies (#75) ([renovate[bot]](https://github.com/Cubxity/UnifiedMetrics/commit/373ae0a3f155bf62249fca292c7daf4bd6e94a3e))- **deps**: update all non-major dependencies (#76) ([renovate[bot]](https://github.com/Cubxity/UnifiedMetrics/commit/23f04eb9871d23601def8f155fb2994f6b587476))- **deps**: update all non-major dependencies (#79) ([renovate[bot]](https://github.com/Cubxity/UnifiedMetrics/commit/7332e3f0cf4209c1a60ae7307a1b4c13ccc0a543))- **build**: dependency issues ([Cubxity](https://github.com/Cubxity/UnifiedMetrics/commit/6490e1f8e86ba23f2e1843d4448158407e8069bd))- gitignore and .idea directory ([Cubxity](https://github.com/Cubxity/UnifiedMetrics/commit/30982fbe55ea4262331c0bbbb61424100daf8068))- **velocity**: login counter metric ([Cubxity](https://github.com/Cubxity/UnifiedMetrics/commit/1907a3a7a445eedd91fc00d95278f58ff5b39604))- **deps**: update all non-major dependencies (#82) ([renovate[bot]](https://github.com/Cubxity/UnifiedMetrics/commit/2e90cedd41b48856cef59f5da1e5f9254126e63c))- **deps**: update all non-major dependencies (#92) ([renovate[bot]](https://github.com/Cubxity/UnifiedMetrics/commit/91d73c13a8af5c0418c47896a0e036213e1dc554))- **build**: signArchives and shadowJar ([Cubxity](https://github.com/Cubxity/UnifiedMetrics/commit/99ac6abacc64ae737bf4a2f4e0cd259e86aff671))- **build**: signArchives and shadowJar ([Cubxity](https://github.com/Cubxity/UnifiedMetrics/commit/73e75ccc1403855f8a6693af8ad3577b96407663))- **build**: fabric compileJava ([Cubxity](https://github.com/Cubxity/UnifiedMetrics/commit/94eee88f9aa889c38869e8d6719840ba223f4904))- **build**: java target version ([Cubxity](https://github.com/Cubxity/UnifiedMetrics/commit/e0645ba989878753176af4ec417c044129af91e1))## Builds- **minestom**: upgrade dependency ([Cubxity](https://github.com/Cubxity/UnifiedMetrics/commit/5c4ccc45c6e1869e1a4cd6512f003f44f8e8cec2))## Chores- improve renovate configuration ([Cubxity](https://github.com/Cubxity/UnifiedMetrics/commit/57ac230364be3f67176fa4bfadafde0d7373f980))- bump version to 0.3.8-SNAPSHOT ([Cubxity](https://github.com/Cubxity/UnifiedMetrics/commit/a243dd358f192bb4ed7aa3a764058c96252bf4b5))- **deps**: exclude fabric yarn from renovate ([Cubxity](https://github.com/Cubxity/UnifiedMetrics/commit/432585476783348492ea851c7250d6735a4e0584))- **deps**: update all non-major dependencies (#81) ([renovate[bot]](https://github.com/Cubxity/UnifiedMetrics/commit/c41de4693c367f288fee2aa75483598c3fe6fce0))- **deps**: update all non-major dependencies (#89) ([renovate[bot]](https://github.com/Cubxity/UnifiedMetrics/commit/cfdce554968b875a9126e1378cde53c852ccd911))- **deps**: update dependency gradle to v8 (#88) ([renovate[bot]](https://github.com/Cubxity/UnifiedMetrics/commit/be6fee38aecfa3e6aff23543a0de6291a6cea8c3))- **deps**: update plugin com.github.johnrengelman.shadow to v8 (#91) ([renovate[bot]](https://github.com/Cubxity/UnifiedMetrics/commit/8788f04641df1d902875259674592180c3f1dc64))- **deps**: update all non-major dependencies (#93) ([renovate[bot]](https://github.com/Cubxity/UnifiedMetrics/commit/f5314f8c576f835944c4080829ad63fa3a26ef33))- **deps**: update minestom dependencies ([Cubxity](https://github.com/Cubxity/UnifiedMetrics/commit/ba9390adf82be0252d436e0395e2ee6ea44a186d))- bump version to 0.3.8 ([Cubxity](https://github.com/Cubxity/UnifiedMetrics/commit/0cbbc0ed72c138fdd51eee60a81db9166d269d24))展开版本: 0.3.8支持游戏: 1.8, 1.8.1, 1.8.2, 1.8.3, 1.8.4, 1.8.5, 1.8.6, 1.8.7, 1.8.8, 1.8.9, 1.9, 1.9.1, 1.9.2, 1.9.3, 1.9.4, 1.10, 1.10.1, 1.10.2, 1.11, 1.11.1, 1.11.2, 1.12, 1.12.1, 1.12.2, 1.13, 1.13.1, 1.13.2, 1.14, 1.14.1, 1.14.2, 1.14.3, 1.14.4, 1.15, 1.15.1, 1.15.2, 1.16, 1.16.1, 1.16.2, 1.16.3, 1.16.4, 1.16.5, 1.17, 1.17.1, 1.18, 1.18.1, 1.18.2, 1.19, 1.19.1, 1.19.2, 1.19.3, 1.19.4类型: bungeecord waterfallRelease下载次数: 273UnifiedMetrics 0.3.8 (Velocity)unifiedmetrics-platform-velocity-0.3.8.jar下载0.3.8#Release[Github Release](https://github.com/Cubxity/UnifiedMetrics/releases/tag/v0.3.8)## Bug Fixes- **deps**: update all non-major dependencies (#75) ([renovate[bot]](https://github.com/Cubxity/UnifiedMetrics/commit/373ae0a3f155bf62249fca292c7daf4bd6e94a3e))- **deps**: update all non-major dependencies (#76) ([renovate[bot]](https://github.com/Cubxity/UnifiedMetrics/commit/23f04eb9871d23601def8f155fb2994f6b587476))- **deps**: update all non-major dependencies (#79) ([renovate[bot]](https://github.com/Cubxity/UnifiedMetrics/commit/7332e3f0cf4209c1a60ae7307a1b4c13ccc0a543))- **build**: dependency issues ([Cubxity](https://github.com/Cubxity/UnifiedMetrics/commit/6490e1f8e86ba23f2e1843d4448158407e8069bd))- gitignore and .idea directory ([Cubxity](https://github.com/Cubxity/UnifiedMetrics/commit/30982fbe55ea4262331c0bbbb61424100daf8068))- **velocity**: login counter metric ([Cubxity](https://github.com/Cubxity/UnifiedMetrics/commit/1907a3a7a445eedd91fc00d95278f58ff5b39604))- **deps**: update all non-major dependencies (#82) ([renovate[bot]](https://github.com/Cubxity/UnifiedMetrics/commit/2e90cedd41b48856cef59f5da1e5f9254126e63c))- **deps**: update all non-major dependencies (#92) ([renovate[bot]](https://github.com/Cubxity/UnifiedMetrics/commit/91d73c13a8af5c0418c47896a0e036213e1dc554))- **build**: signArchives and shadowJar ([Cubxity](https://github.com/Cubxity/UnifiedMetrics/commit/99ac6abacc64ae737bf4a2f4e0cd259e86aff671))- **build**: signArchives and shadowJar ([Cubxity](https://github.com/Cubxity/UnifiedMetrics/commit/73e75ccc1403855f8a6693af8ad3577b96407663))- **build**: fabric compileJava ([Cubxity](https://github.com/Cubxity/UnifiedMetrics/commit/94eee88f9aa889c38869e8d6719840ba223f4904))- **build**: java target version ([Cubxity](https://github.com/Cubxity/UnifiedMetrics/commit/e0645ba989878753176af4ec417c044129af91e1))## Builds- **minestom**: upgrade dependency ([Cubxity](https://github.com/Cubxity/UnifiedMetrics/commit/5c4ccc45c6e1869e1a4cd6512f003f44f8e8cec2))## Chores- improve renovate configuration ([Cubxity](https://github.com/Cubxity/UnifiedMetrics/commit/57ac230364be3f67176fa4bfadafde0d7373f980))- bump version to 0.3.8-SNAPSHOT ([Cubxity](https://github.com/Cubxity/UnifiedMetrics/commit/a243dd358f192bb4ed7aa3a764058c96252bf4b5))- **deps**: exclude fabric yarn from renovate ([Cubxity](https://github.com/Cubxity/UnifiedMetrics/commit/432585476783348492ea851c7250d6735a4e0584))- **deps**: update all non-major dependencies (#81) ([renovate[bot]](https://github.com/Cubxity/UnifiedMetrics/commit/c41de4693c367f288fee2aa75483598c3fe6fce0))- **deps**: update all non-major dependencies (#89) ([renovate[bot]](https://github.com/Cubxity/UnifiedMetrics/commit/cfdce554968b875a9126e1378cde53c852ccd911))- **deps**: update dependency gradle to v8 (#88) ([renovate[bot]](https://github.com/Cubxity/UnifiedMetrics/commit/be6fee38aecfa3e6aff23543a0de6291a6cea8c3))- **deps**: update plugin com.github.johnrengelman.shadow to v8 (#91) ([renovate[bot]](https://github.com/Cubxity/UnifiedMetrics/commit/8788f04641df1d902875259674592180c3f1dc64))- **deps**: update all non-major dependencies (#93) ([renovate[bot]](https://github.com/Cubxity/UnifiedMetrics/commit/f5314f8c576f835944c4080829ad63fa3a26ef33))- **deps**: update minestom dependencies ([Cubxity](https://github.com/Cubxity/UnifiedMetrics/commit/ba9390adf82be0252d436e0395e2ee6ea44a186d))- bump version to 0.3.8 ([Cubxity](https://github.com/Cubxity/UnifiedMetrics/commit/0cbbc0ed72c138fdd51eee60a81db9166d269d24))展开版本: 0.3.8支持游戏: 1.8, 1.8.1, 1.8.2, 1.8.3, 1.8.4, 1.8.5, 1.8.6, 1.8.7, 1.8.8, 1.8.9, 1.9, 1.9.1, 1.9.2, 1.9.3, 1.9.4, 1.10, 1.10.1, 1.10.2, 1.11, 1.11.1, 1.11.2, 1.12, 1.12.1, 1.12.2, 1.13, 1.13.1, 1.13.2, 1.14, 1.14.1, 1.14.2, 1.14.3, 1.14.4, 1.15, 1.15.1, 1.15.2, 1.16, 1.16.1, 1.16.2, 1.16.3, 1.16.4, 1.16.5, 1.17, 1.17.1, 1.18, 1.18.1, 1.18.2, 1.19, 1.19.1, 1.19.2, 1.19.3, 1.19.4类型: velocityRelease下载次数: 653UnifiedMetrics 0.3.8 (Bukkit)unifiedmetrics-platform-bukkit-0.3.8.jar下载0.3.8#Release[Github Release](https://github.com/Cubxity/UnifiedMetrics/releases/tag/v0.3.8)## Bug Fixes- **deps**: update all non-major dependencies (#75) ([renovate[bot]](https://github.com/Cubxity/UnifiedMetrics/commit/373ae0a3f155bf62249fca292c7daf4bd6e94a3e))- **deps**: update all non-major dependencies (#76) ([renovate[bot]](https://github.com/Cubxity/UnifiedMetrics/commit/23f04eb9871d23601def8f155fb2994f6b587476))- **deps**: update all non-major dependencies (#79) ([renovate[bot]](https://github.com/Cubxity/UnifiedMetrics/commit/7332e3f0cf4209c1a60ae7307a1b4c13ccc0a543))- **build**: dependency issues ([Cubxity](https://github.com/Cubxity/UnifiedMetrics/commit/6490e1f8e86ba23f2e1843d4448158407e8069bd))- gitignore and .idea directory ([Cubxity](https://github.com/Cubxity/UnifiedMetrics/commit/30982fbe55ea4262331c0bbbb61424100daf8068))- **velocity**: login counter metric ([Cubxity](https://github.com/Cubxity/UnifiedMetrics/commit/1907a3a7a445eedd91fc00d95278f58ff5b39604))- **deps**: update all non-major dependencies (#82) ([renovate[bot]](https://github.com/Cubxity/UnifiedMetrics/commit/2e90cedd41b48856cef59f5da1e5f9254126e63c))- **deps**: update all non-major dependencies (#92) ([renovate[bot]](https://github.com/Cubxity/UnifiedMetrics/commit/91d73c13a8af5c0418c47896a0e036213e1dc554))- **build**: signArchives and shadowJar ([Cubxity](https://github.com/Cubxity/UnifiedMetrics/commit/99ac6abacc64ae737bf4a2f4e0cd259e86aff671))- **build**: signArchives and shadowJar ([Cubxity](https://github.com/Cubxity/UnifiedMetrics/commit/73e75ccc1403855f8a6693af8ad3577b96407663))- **build**: fabric compileJava ([Cubxity](https://github.com/Cubxity/UnifiedMetrics/commit/94eee88f9aa889c38869e8d6719840ba223f4904))- **build**: java target version ([Cubxity](https://github.com/Cubxity/UnifiedMetrics/commit/e0645ba989878753176af4ec417c044129af91e1))## Builds- **minestom**: upgrade dependency ([Cubxity](https://github.com/Cubxity/UnifiedMetrics/commit/5c4ccc45c6e1869e1a4cd6512f003f44f8e8cec2))## Chores- improve renovate configuration ([Cubxity](https://github.com/Cubxity/UnifiedMetrics/commit/57ac230364be3f67176fa4bfadafde0d7373f980))- bump version to 0.3.8-SNAPSHOT ([Cubxity](https://github.com/Cubxity/UnifiedMetrics/commit/a243dd358f192bb4ed7aa3a764058c96252bf4b5))- **deps**: exclude fabric yarn from renovate ([Cubxity](https://github.com/Cubxity/UnifiedMetrics/commit/432585476783348492ea851c7250d6735a4e0584))- **deps**: update all non-major dependencies (#81) ([renovate[bot]](https://github.com/Cubxity/UnifiedMetrics/commit/c41de4693c367f288fee2aa75483598c3fe6fce0))- **deps**: update all non-major dependencies (#89) ([renovate[bot]](https://github.com/Cubxity/UnifiedMetrics/commit/cfdce554968b875a9126e1378cde53c852ccd911))- **deps**: update dependency gradle to v8 (#88) ([renovate[bot]](https://github.com/Cubxity/UnifiedMetrics/commit/be6fee38aecfa3e6aff23543a0de6291a6cea8c3))- **deps**: update plugin com.github.johnrengelman.shadow to v8 (#91) ([renovate[bot]](https://github.com/Cubxity/UnifiedMetrics/commit/8788f04641df1d902875259674592180c3f1dc64))- **deps**: update all non-major dependencies (#93) ([renovate[bot]](https://github.com/Cubxity/UnifiedMetrics/commit/f5314f8c576f835944c4080829ad63fa3a26ef33))- **deps**: update minestom dependencies ([Cubxity](https://github.com/Cubxity/UnifiedMetrics/commit/ba9390adf82be0252d436e0395e2ee6ea44a186d))- bump version to 0.3.8 ([Cubxity](https://github.com/Cubxity/UnifiedMetrics/commit/0cbbc0ed72c138fdd51eee60a81db9166d269d24))展开版本: 0.3.8支持游戏: 1.8, 1.8.1, 1.8.2, 1.8.3, 1.8.4, 1.8.5, 1.8.6, 1.8.7, 1.8.8, 1.8.9, 1.9, 1.9.1, 1.9.2, 1.9.3, 1.9.4, 1.10, 1.10.1, 1.10.2, 1.11, 1.11.1, 1.11.2, 1.12, 1.12.1, 1.12.2, 1.13, 1.13.1, 1.13.2, 1.14, 1.14.1, 1.14.2, 1.14.3, 1.14.4, 1.15, 1.15.1, 1.15.2, 1.16, 1.16.1, 1.16.2, 1.16.3, 1.16.4, 1.16.5, 1.17, 1.17.1, 1.18, 1.18.1, 1.18.2, 1.19, 1.19.1, 1.19.2, 1.19.3, 1.19.4类型: bukkit paper purpur spigotRelease下载次数: 1,629UnifiedMetrics 0.3.8 (Fabric)unifiedmetrics-platform-fabric-0.3.8.jar下载0.3.8#Release[Github Release](https://github.com/Cubxity/UnifiedMetrics/releases/tag/v0.3.8)## Bug Fixes- **deps**: update all non-major dependencies (#75) ([renovate[bot]](https://github.com/Cubxity/UnifiedMetrics/commit/373ae0a3f155bf62249fca292c7daf4bd6e94a3e))- **deps**: update all non-major dependencies (#76) ([renovate[bot]](https://github.com/Cubxity/UnifiedMetrics/commit/23f04eb9871d23601def8f155fb2994f6b587476))- **deps**: update all non-major dependencies (#79) ([renovate[bot]](https://github.com/Cubxity/UnifiedMetrics/commit/7332e3f0cf4209c1a60ae7307a1b4c13ccc0a543))- **build**: dependency issues ([Cubxity](https://github.com/Cubxity/UnifiedMetrics/commit/6490e1f8e86ba23f2e1843d4448158407e8069bd))- gitignore and .idea directory ([Cubxity](https://github.com/Cubxity/UnifiedMetrics/commit/30982fbe55ea4262331c0bbbb61424100daf8068))- **velocity**: login counter metric ([Cubxity](https://github.com/Cubxity/UnifiedMetrics/commit/1907a3a7a445eedd91fc00d95278f58ff5b39604))- **deps**: update all non-major dependencies (#82) ([renovate[bot]](https://github.com/Cubxity/UnifiedMetrics/commit/2e90cedd41b48856cef59f5da1e5f9254126e63c))- **deps**: update all non-major dependencies (#92) ([renovate[bot]](https://github.com/Cubxity/UnifiedMetrics/commit/91d73c13a8af5c0418c47896a0e036213e1dc554))- **build**: signArchives and shadowJar ([Cubxity](https://github.com/Cubxity/UnifiedMetrics/commit/99ac6abacc64ae737bf4a2f4e0cd259e86aff671))- **build**: signArchives and shadowJar ([Cubxity](https://github.com/Cubxity/UnifiedMetrics/commit/73e75ccc1403855f8a6693af8ad3577b96407663))- **build**: fabric compileJava ([Cubxity](https://github.com/Cubxity/UnifiedMetrics/commit/94eee88f9aa889c38869e8d6719840ba223f4904))- **build**: java target version ([Cubxity](https://github.com/Cubxity/UnifiedMetrics/commit/e0645ba989878753176af4ec417c044129af91e1))## Builds- **minestom**: upgrade dependency ([Cubxity](https://github.com/Cubxity/UnifiedMetrics/commit/5c4ccc45c6e1869e1a4cd6512f003f44f8e8cec2))## Chores- improve renovate configuration ([Cubxity](https://github.com/Cubxity/UnifiedMetrics/commit/57ac230364be3f67176fa4bfadafde0d7373f980))- bump version to 0.3.8-SNAPSHOT ([Cubxity](https://github.com/Cubxity/UnifiedMetrics/commit/a243dd358f192bb4ed7aa3a764058c96252bf4b5))- **deps**: exclude fabric yarn from renovate ([Cubxity](https://github.com/Cubxity/UnifiedMetrics/commit/432585476783348492ea851c7250d6735a4e0584))- **deps**: update all non-major dependencies (#81) ([renovate[bot]](https://github.com/Cubxity/UnifiedMetrics/commit/c41de4693c367f288fee2aa75483598c3fe6fce0))- **deps**: update all non-major dependencies (#89) ([renovate[bot]](https://github.com/Cubxity/UnifiedMetrics/commit/cfdce554968b875a9126e1378cde53c852ccd911))- **deps**: update dependency gradle to v8 (#88) ([renovate[bot]](https://github.com/Cubxity/UnifiedMetrics/commit/be6fee38aecfa3e6aff23543a0de6291a6cea8c3))- **deps**: update plugin com.github.johnrengelman.shadow to v8 (#91) ([renovate[bot]](https://github.com/Cubxity/UnifiedMetrics/commit/8788f04641df1d902875259674592180c3f1dc64))- **deps**: update all non-major dependencies (#93) ([renovate[bot]](https://github.com/Cubxity/UnifiedMetrics/commit/f5314f8c576f835944c4080829ad63fa3a26ef33))- **deps**: update minestom dependencies ([Cubxity](https://github.com/Cubxity/UnifiedMetrics/commit/ba9390adf82be0252d436e0395e2ee6ea44a186d))- bump version to 0.3.8 ([Cubxity](https://github.com/Cubxity/UnifiedMetrics/commit/0cbbc0ed72c138fdd51eee60a81db9166d269d24))展开版本: 0.3.8支持游戏: 1.16, 1.16.1, 1.16.2, 1.16.3, 1.16.4, 1.16.5, 1.17, 1.17.1, 1.18, 1.18.1, 1.18.2, 1.19, 1.19.1, 1.19.2, 1.19.3, 1.19.4类型:FabricRelease下载次数: 430UnifiedMetrics 0.3.7unifiedmetrics-platform-velocity-0.3.7.jar下载0.3.7#Release[**GitHub release**](https://github.com/Cubxity/UnifiedMetrics/releases/tag/v0.3.7)## Bug Fixes- apiProvider being initialized after saveConfig ([Cubxity](https://github.com/Cubxity/UnifiedMetrics/commit/229769b66c151691c7c689d27f7036e84cbf376c))## Chores- **build**: upgrade kotlin ([Cubxity](https://github.com/Cubxity/UnifiedMetrics/commit/4820e03d64d2851a0ff6751ed795ea9db4be2da7))- **build**: upgrade dependencies ([Cubxity](https://github.com/Cubxity/UnifiedMetrics/commit/81a195d3dd7be43bc089bfd9a3c293da371aaf29))- **deps**: add renovate.json (#61) [#61](https://github.com/Cubxity/UnifiedMetrics/pull/61) ([renovate[bot]](https://github.com/Cubxity/UnifiedMetrics/commit/ef451c647b32a537aea3e41e541e73192256bff8))- **deps**: group non-major renovate dependency upgrades ([Cubxity](https://github.com/Cubxity/UnifiedMetrics/commit/008171097193ad4c865ad9f3cafca86a6c3b41d8))- **deps**: update actions/checkout action to v3 (#71) [#71](https://github.com/Cubxity/UnifiedMetrics/pull/71) ([renovate[bot]](https://github.com/Cubxity/UnifiedMetrics/commit/53dcd0f08db215a0e61fb7103439019e9a3954ad))- **deps**: update actions/setup-java action to v3 (#72) [#72](https://github.com/Cubxity/UnifiedMetrics/pull/72) ([renovate[bot]](https://github.com/Cubxity/UnifiedMetrics/commit/3ce7becd33bff8c769b77ee34db80a9fe31e2c8d))- **deps**: update plugin fabric-loom to v1 (#73) [#73](https://github.com/Cubxity/UnifiedMetrics/pull/73) ([renovate[bot]](https://github.com/Cubxity/UnifiedMetrics/commit/e17b97113b093e63bf693a470783ef1a5af10735))- **deps**: update all non-major dependencies (#74) [#74](https://github.com/Cubxity/UnifiedMetrics/pull/74) ([renovate[bot]](https://github.com/Cubxity/UnifiedMetrics/commit/f472d9786f9b76b6e487223ae9854d3f65e06cec))- bump version to 0.3.7 ([Cubxity](https://github.com/Cubxity/UnifiedMetrics/commit/877660df8f3c9620338d09830b5f5da5836eff43))## Commits- 4f37c6a: [skip ci] docs: update readme (Cubxity)- 5ec26b0: [skip ci] docs: update readme (Cubxity)- 4beba9f: Merge branch \'dev/0.3.x\' (Cubxity)展开版本: 0.3.7支持游戏: 1.8, 1.8.1, 1.8.2, 1.8.3, 1.8.4, 1.8.5, 1.8.6, 1.8.7, 1.8.8, 1.8.9, 1.9, 1.9.1, 1.9.2, 1.9.3, 1.9.4, 1.10, 1.10.1, 1.10.2, 1.11, 1.11.1, 1.11.2, 1.12, 1.12.1, 1.12.2, 1.13, 1.13.1, 1.13.2, 1.14, 1.14.1, 1.14.2, 1.14.3, 1.14.4, 1.15, 1.15.1, 1.15.2, 1.16, 1.16.1, 1.16.2, 1.16.3, 1.16.4, 1.16.5, 1.17, 1.17.1, 1.18, 1.18.1, 1.18.2, 1.19, 1.19.1, 1.19.2类型: velocityRelease下载次数: 194UnifiedMetrics 0.3.7unifiedmetrics-platform-bungee-0.3.7.jar下载0.3.7#Release[**GitHub release**](https://github.com/Cubxity/UnifiedMetrics/releases/tag/v0.3.7)## Bug Fixes- apiProvider being initialized after saveConfig ([Cubxity](https://github.com/Cubxity/UnifiedMetrics/commit/229769b66c151691c7c689d27f7036e84cbf376c))## Chores- **build**: upgrade kotlin ([Cubxity](https://github.com/Cubxity/UnifiedMetrics/commit/4820e03d64d2851a0ff6751ed795ea9db4be2da7))- **build**: upgrade dependencies ([Cubxity](https://github.com/Cubxity/UnifiedMetrics/commit/81a195d3dd7be43bc089bfd9a3c293da371aaf29))- **deps**: add renovate.json (#61) [#61](https://github.com/Cubxity/UnifiedMetrics/pull/61) ([renovate[bot]](https://github.com/Cubxity/UnifiedMetrics/commit/ef451c647b32a537aea3e41e541e73192256bff8))- **deps**: group non-major renovate dependency upgrades ([Cubxity](https://github.com/Cubxity/UnifiedMetrics/commit/008171097193ad4c865ad9f3cafca86a6c3b41d8))- **deps**: update actions/checkout action to v3 (#71) [#71](https://github.com/Cubxity/UnifiedMetrics/pull/71) ([renovate[bot]](https://github.com/Cubxity/UnifiedMetrics/commit/53dcd0f08db215a0e61fb7103439019e9a3954ad))- **deps**: update actions/setup-java action to v3 (#72) [#72](https://github.com/Cubxity/UnifiedMetrics/pull/72) ([renovate[bot]](https://github.com/Cubxity/UnifiedMetrics/commit/3ce7becd33bff8c769b77ee34db80a9fe31e2c8d))- **deps**: update plugin fabric-loom to v1 (#73) [#73](https://github.com/Cubxity/UnifiedMetrics/pull/73) ([renovate[bot]](https://github.com/Cubxity/UnifiedMetrics/commit/e17b97113b093e63bf693a470783ef1a5af10735))- **deps**: update all non-major dependencies (#74) [#74](https://github.com/Cubxity/UnifiedMetrics/pull/74) ([renovate[bot]](https://github.com/Cubxity/UnifiedMetrics/commit/f472d9786f9b76b6e487223ae9854d3f65e06cec))- bump version to 0.3.7 ([Cubxity](https://github.com/Cubxity/UnifiedMetrics/commit/877660df8f3c9620338d09830b5f5da5836eff43))## Commits- 4f37c6a: [skip ci] docs: update readme (Cubxity)- 5ec26b0: [skip ci] docs: update readme (Cubxity)- 4beba9f: Merge branch \'dev/0.3.x\' (Cubxity)展开版本: 0.3.7支持游戏: 1.8, 1.8.1, 1.8.2, 1.8.3, 1.8.4, 1.8.5, 1.8.6, 1.8.7, 1.8.8, 1.8.9, 1.9, 1.9.1, 1.9.2, 1.9.3, 1.9.4, 1.10, 1.10.1, 1.10.2, 1.11, 1.11.1, 1.11.2, 1.12, 1.12.1, 1.12.2, 1.13, 1.13.1, 1.13.2, 1.14, 1.14.1, 1.14.2, 1.14.3, 1.14.4, 1.15, 1.15.1, 1.15.2, 1.16, 1.16.1, 1.16.2, 1.16.3, 1.16.4, 1.16.5, 1.17, 1.17.1, 1.18, 1.18.1, 1.18.2, 1.19, 1.19.1, 1.19.2类型: bungeecord waterfallRelease下载次数: 98UnifiedMetrics 0.3.7unifiedmetrics-platform-bukkit-0.3.7.jar下载0.3.7#Release[**GitHub release**](https://github.com/Cubxity/UnifiedMetrics/releases/tag/v0.3.7)## Bug Fixes- apiProvider being initialized after saveConfig ([Cubxity](https://github.com/Cubxity/UnifiedMetrics/commit/229769b66c151691c7c689d27f7036e84cbf376c))## Chores- **build**: upgrade kotlin ([Cubxity](https://github.com/Cubxity/UnifiedMetrics/commit/4820e03d64d2851a0ff6751ed795ea9db4be2da7))- **build**: upgrade dependencies ([Cubxity](https://github.com/Cubxity/UnifiedMetrics/commit/81a195d3dd7be43bc089bfd9a3c293da371aaf29))- **deps**: add renovate.json (#61) [#61](https://github.com/Cubxity/UnifiedMetrics/pull/61) ([renovate[bot]](https://github.com/Cubxity/UnifiedMetrics/commit/ef451c647b32a537aea3e41e541e73192256bff8))- **deps**: group non-major renovate dependency upgrades ([Cubxity](https://github.com/Cubxity/UnifiedMetrics/commit/008171097193ad4c865ad9f3cafca86a6c3b41d8))- **deps**: update actions/checkout action to v3 (#71) [#71](https://github.com/Cubxity/UnifiedMetrics/pull/71) ([renovate[bot]](https://github.com/Cubxity/UnifiedMetrics/commit/53dcd0f08db215a0e61fb7103439019e9a3954ad))- **deps**: update actions/setup-java action to v3 (#72) [#72](https://github.com/Cubxity/UnifiedMetrics/pull/72) ([renovate[bot]](https://github.com/Cubxity/UnifiedMetrics/commit/3ce7becd33bff8c769b77ee34db80a9fe31e2c8d))- **deps**: update plugin fabric-loom to v1 (#73) [#73](https://github.com/Cubxity/UnifiedMetrics/pull/73) ([renovate[bot]](https://github.com/Cubxity/UnifiedMetrics/commit/e17b97113b093e63bf693a470783ef1a5af10735))- **deps**: update all non-major dependencies (#74) [#74](https://github.com/Cubxity/UnifiedMetrics/pull/74) ([renovate[bot]](https://github.com/Cubxity/UnifiedMetrics/commit/f472d9786f9b76b6e487223ae9854d3f65e06cec))- bump version to 0.3.7 ([Cubxity](https://github.com/Cubxity/UnifiedMetrics/commit/877660df8f3c9620338d09830b5f5da5836eff43))## Commits- 4f37c6a: [skip ci] docs: update readme (Cubxity)- 5ec26b0: [skip ci] docs: update readme (Cubxity)- 4beba9f: Merge branch \'dev/0.3.x\' (Cubxity)展开版本: 0.3.7支持游戏: 1.8, 1.8.1, 1.8.2, 1.8.3, 1.8.4, 1.8.5, 1.8.6, 1.8.7, 1.8.8, 1.8.9, 1.9, 1.9.1, 1.9.2, 1.9.3, 1.9.4, 1.10, 1.10.1, 1.10.2, 1.11, 1.11.1, 1.11.2, 1.12, 1.12.1, 1.12.2, 1.13, 1.13.1, 1.13.2, 1.14, 1.14.1, 1.14.2, 1.14.3, 1.14.4, 1.15, 1.15.1, 1.15.2, 1.16, 1.16.1, 1.16.2, 1.16.3, 1.16.4, 1.16.5, 1.17, 1.17.1, 1.18, 1.18.1, 1.18.2, 1.19, 1.19.1, 1.19.2类型: bukkit paper purpur spigotRelease下载次数: 241UnifiedMetrics 0.3.7unifiedmetrics-platform-fabric-0.3.7.jar下载0.3.7#Release[**GitHub release**](https://github.com/Cubxity/UnifiedMetrics/releases/tag/v0.3.7)## Bug Fixes- apiProvider being initialized after saveConfig ([Cubxity](https://github.com/Cubxity/UnifiedMetrics/commit/229769b66c151691c7c689d27f7036e84cbf376c))## Chores- **build**: upgrade kotlin ([Cubxity](https://github.com/Cubxity/UnifiedMetrics/commit/4820e03d64d2851a0ff6751ed795ea9db4be2da7))- **build**: upgrade dependencies ([Cubxity](https://github.com/Cubxity/UnifiedMetrics/commit/81a195d3dd7be43bc089bfd9a3c293da371aaf29))- **deps**: add renovate.json (#61) [#61](https://github.com/Cubxity/UnifiedMetrics/pull/61) ([renovate[bot]](https://github.com/Cubxity/UnifiedMetrics/commit/ef451c647b32a537aea3e41e541e73192256bff8))- **deps**: group non-major renovate dependency upgrades ([Cubxity](https://github.com/Cubxity/UnifiedMetrics/commit/008171097193ad4c865ad9f3cafca86a6c3b41d8))- **deps**: update actions/checkout action to v3 (#71) [#71](https://github.com/Cubxity/UnifiedMetrics/pull/71) ([renovate[bot]](https://github.com/Cubxity/UnifiedMetrics/commit/53dcd0f08db215a0e61fb7103439019e9a3954ad))- **deps**: update actions/setup-java action to v3 (#72) [#72](https://github.com/Cubxity/UnifiedMetrics/pull/72) ([renovate[bot]](https://github.com/Cubxity/UnifiedMetrics/commit/3ce7becd33bff8c769b77ee34db80a9fe31e2c8d))- **deps**: update plugin fabric-loom to v1 (#73) [#73](https://github.com/Cubxity/UnifiedMetrics/pull/73) ([renovate[bot]](https://github.com/Cubxity/UnifiedMetrics/commit/e17b97113b093e63bf693a470783ef1a5af10735))- **deps**: update all non-major dependencies (#74) [#74](https://github.com/Cubxity/UnifiedMetrics/pull/74) ([renovate[bot]](https://github.com/Cubxity/UnifiedMetrics/commit/f472d9786f9b76b6e487223ae9854d3f65e06cec))- bump version to 0.3.7 ([Cubxity](https://github.com/Cubxity/UnifiedMetrics/commit/877660df8f3c9620338d09830b5f5da5836eff43))## Commits- 4f37c6a: [skip ci] docs: update readme (Cubxity)- 5ec26b0: [skip ci] docs: update readme (Cubxity)- 4beba9f: Merge branch \'dev/0.3.x\' (Cubxity)展开版本: 0.3.7支持游戏: 1.16, 1.16.1, 1.16.2, 1.16.3, 1.16.4, 1.16.5, 1.17, 1.17.1, 1.18, 1.18.1, 1.18.2, 1.19, 1.19.1, 1.19.2类型:FabricRelease下载次数: 192UnifiedMetrics 0.3.4unifiedmetrics-platform-fabric-0.3.4.jar下载0.3.4#Release- fix(fabric): tps/mspt on 1.18-pre1展开版本: 0.3.4支持游戏: 1.16, 1.16.1, 1.16.2, 1.16.3, 1.16.4, 1.16.5, 1.17, 1.17.1, 1.18类型:FabricRelease下载次数: 240UnifiedMetrics 0.3.4-SNAPSHOTunifiedmetrics-platform-fabric-0.3.4-SNAPSHOT.jar下载0.3.4-SNAPSHOT#Beta展开版本: 0.3.4-SNAPSHOT支持游戏: 1.16, 1.16.1, 1.16.2, 1.16.3, 1.16.4, 1.16.5, 1.17.1, 1.18类型:FabricBeta下载次数: 106UnifiedMetrics 0.3.3unifiedmetrics-platform-fabric-0.3.3.jar下载0.3.3#Release**Changes:**- Fixed incorrect loaded chunk calculation (fabric)- Fixed incorrect mspt calculations with fabric-carpet (fabric)展开版本: 0.3.3支持游戏: 1.16, 1.16.1, 1.16.2, 1.16.3, 1.16.4, 1.16.5, 1.17, 1.17.1类型:FabricRelease下载次数: 123UnifiedMetrics 0.3.2unifiedmetrics-platform-fabric-0.3.2.jar下载0.3.2#Release- Added authentication for HTTP mode- Added fabric support- Shade Minestom JAR展开版本: 0.3.2支持游戏: 1.16, 1.16.1, 1.16.2, 1.16.3, 1.16.4, 1.16.5, 1.17, 1.17.1类型:FabricRelease下载次数: 126全部版本
markdown_parsed
文章类型:收录
layui.use([\'form\'], function(){
var form = layui.form;
});
UnifiedMetrics |
楼主
2025-8-10 19:46:27
回复(0)
收起回复
|